ADM1: A Digital Twin of the Biogas Digestion Process
ADM1: A Digital Twin of the Biogas Digestion Process
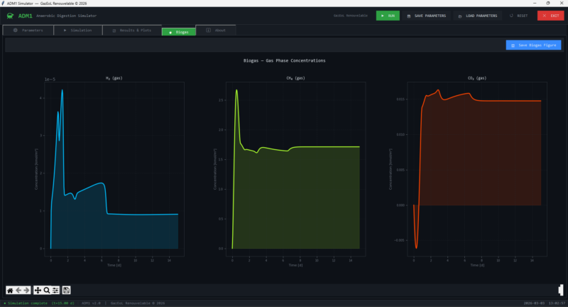
ADM1 is a scientific model that describes how organic waste is transformed into biogas inside an anaerobic digester, but in simple terms it works like a virtual digestion system: you feed it waste, and it predicts how bacteria break it down step by step, how much methane and CO₂ are produced, and how the internal chemistry evolves over time. It groups the process into stages—hydrolysis, acid formation, and methane formation—and uses equations to simulate how each group of microorganisms behaves. ADM1 is like a digital twin of a biogas reactor, helping you understand, test, and optimize digestion performance without touching a real tank.
Log in to reply.

